Generative AI - Enhancements
Update - I have published a new article providing an end of year update.
Since that date, my team has been iterating on this service, adding features such as custom personas, multiple models, and context injection from business data.
This journey has been documented in the following articles.
- OpenAI ChatGPT
- AI - Rise of the Machines
- Generative AI for Business
- Prompt Engineering
- Generative AI for Business - Update
- Generative AI - Embeddings
- Generative AI - Context
- Integrated Generative AI
I am pleased to report, that we continue to see excellent viral growth across the business.
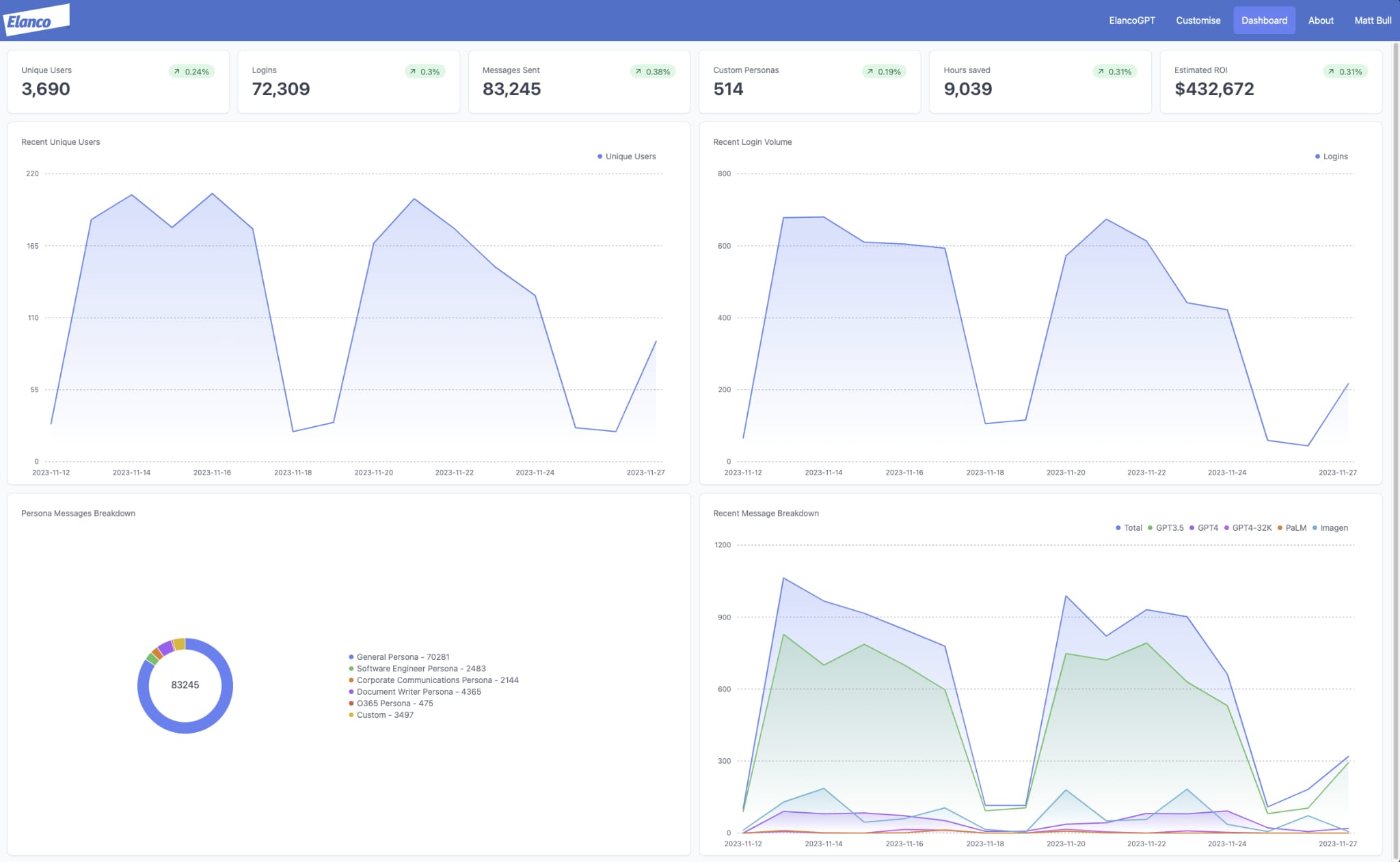
For example, as of November 2023, we have seen 3688 unique users access the service, with between 600 to 800 logins per day. This has resulted in a total estimated return on investment of $432,288 through productivity acceleration. As previously highlighted, the target audience for the service is approximately 7,000 business users. Therefore, we have achieved approximately 53% adoption, with no formal organisational change management.
The screenshot below highlights the latest real-time dashboard, which is made available to all users and is used to measure our key performance indicators.
As stated in the previous article, we have also been experimenting with integrated Generative AI services, such as Microsoft 365 Copilot. Although we continue to see tremendous potential, these services remain cost prohibative. For example, Microsoft 365 Copilot costs $30 per user, per month. Our custom-developed Generative AI chatbot for business costs approximately $120 per month, for all users. Therefore, the difference is significant, dramatically impacting the total return on investment.
Therefore, our current plan is to only leverage an integrated Generative AI service (e.g., Microsoft 365 Copilot) for specific user personas, where the value is clear and can be achieved. As a result, our Generative AI chatbot for business will continue to be the default for all users.
With this in mind, we continue to sponsor and invest in our internal engineering team, working to release the next series of enhancements.
Custom Personas 2.0
The concept of custom personas has been available since the launch of our Generative AI chatbot for business.
However, we have enhanced this capability, allowing users to create more advanced custom Generative AI chatbots, with specific user permissions, custom prompts and data ingestion.
The screenshot below highlights the new customer persona creation page, which is fast and simple to use (no coding skills or specialist experience required).
A custom persona allows any user to “build” their own Generative AI chatbot for a specific scenario, supporting an individual or team use case.
At the time of writing, we have 514 custom personas created, available to the business.
In a future release, we plan to make these custom personas easier to discover and access via a searchable storefront (with visibility and access controlled by user permissions).
This update brings our custom persona feature in line with the recently announced GPTs capability from OpenAI. It was also gratifying to see OpenAI release a feature that we have been using for many months, reinforcing our internal prioritisation.
Image Generation
Our Generative AI chatbot for business has always supported multiple models, specifically GPT-3.5, GPT-4, GPT-4-32K, and PaLM-2. However, for the first time, we have enabled multimodal capabilities, starting with image generation.
Leveraging GPT-4 and Google Imagen, users are guided through a series of steps (using natural language) to produce a new image. The screenshot below highlights this capability in action.
GPT-4 is used to help guide the user, ultimately producing a better prompt that is passed to Google Imagen. At this point, three images are generated, based on the user requirements (including resolution, etc.)
Although this feature offers some immediate value for specific personas (marketing, corporate communications, etc.) The exciting part is the potential for the GPT-4 guided steps to be replicated for use against other APIs to trigger specific actions.
For example, imagine a scenario where a Generative AI chatbot for business can collect user information regarding a specific task, creating the required input to trigger an action with a third-party system (e.g., ServiceNow, Workday, SAP, Salesforce.com).
Context Ingestion from Business Data
Finally, our context ingestion capability, using a tested and tuned embedding engine has been industrialised, including the ability to scale for multiple use cases, whilst remaining compliant with our security, privacy and legal policies.
The screenshot below highlights our Generative AI chatbot for business responding to a business-specific question.
It is worth noting the embedded links (enhancing usability) and the ability for the user to verify the information via a citation.
We continue to believe context ingestion from business data presents the greatest opportunity for value, accelerating productivity by streamlining common tasks, whilst unlocking insights from previously obscured data.
Conclusion
Overall, we remain excited by the business opportunities associated with Generative AI. We are also encouraged to see these opportunities rapidly translated into value, which is not always the case with “hyped” technologies (we are still waiting for Blockchain to have an impact outside of Cryptocurrency).
At this stage, we plan to continue to iterate on our Generative AI chatbot for business, whilst keeping a close eye on the rapidly evolving market covering commercial and open source players.



